Projet CTF Batiment

Contexte du projet
L’objectif était de :
-
Créer un site professionnel et crédible
-
Construire progressivement une visibilité locale grâce au SEO
-
Géner des demandes de devis qualifiées sur le long terme
Objectifs définis

Actions mises en place
Conception et création du site internet
Définition de la structure
-
Création de l’arborescence
-
Organisation des pages par type de prestation
-
Définition des objectifs de chaque page
-
Mise en place d’un parcours orienté conversion
Fondations SEO des pages principales
-
Recherche de mots-clés locaux pour les services
-
Optimisation des balises titres et descriptions
-
Structuration sémantique des contenus
-
Mise en place d’un maillage interne cohérent
Conception et développement
-
Réalisation des maquettes
-
Développement responsive
-
Optimisation technique (performance, hiérarchie, indexation)

Création et optimisation de la fiche Google Business Profile
-
Création / optimisation complète
-
Choix des catégories stratégiques
-
Optimisation de la description
-
Ajout de photos
- Création de fiches produits pour chaque service
-
Mise en place de publications régulières

Déploiement du référencement sur 6 mois
Production et optimisation de contenu
-
Création de nouvelles pages ciblées
-
Rédaction d’articles optimisés
-
Enrichissement progressif des pages existantes
Travail d’autorité
-
Obtention de backlinks
-
Optimisation du maillage interne
-
Renforcement des pages stratégiques
Suivi et ajustements
-
Analyse des positions
-
Suivi des impressions et clics
-
Ajustements des contenus en fonction des performances

Résultats obtenus
Une image modernisée et professionnelle
- Valoriser le savoir-faire et les réalisations
- Clarifier l’ensemble des prestations
- Rassurer les prospects grâce aux preuves concrètes
- Simplifier la prise de contact
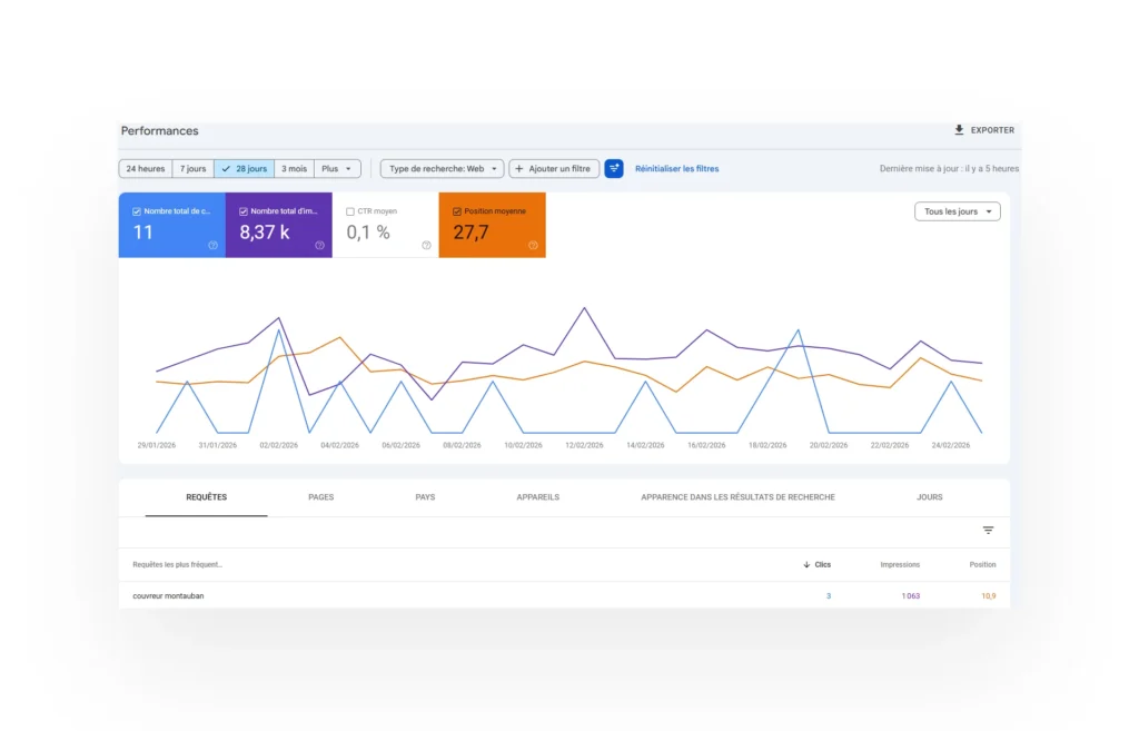
Une montée progressive en visibilité
- Positionnement sur plusieurs requêtes locales stratégiques
- Apparition sur les recherches liées à “couvreur à Montauban”
- Meilleure présence dans les résultats locaux
- Augmentation des impressions sur les pages services
Un actif digital désormais exploitable
- D’un site optimisé pouvant continuer à évoluer
- D’une base de contenus référencés
- D’une fiche Google active et travaillée
- D’un levier d’acquisition activable sur le long terme


